Чому компанії витрачають більше, ніж потрібно
Багато компаній не підозрюють, скільки коштів витрачається через неефективне використання робочого часу. Співробітники можуть працювати над непотрібними завданнями, витрачати час на рутинні процеси або просто бути перевантаженими, що знижує їхню продуктивність. У результаті бізнес платить за години, які не приносять реальної користі.
Замість того щоб скорочувати персонал, компанії можуть оптимізувати процеси та правильно розподіляти завдання. Використання тайм-трекінгу дає змогу виявити проблемні місця в управлінні робочим часом і зменшити зайві витрати без негативного впливу на продуктивність команди.
Основні причини зайвих витрат на робочу силу
Неефективне використання часу може бути наслідком організаційних проблем або нестачі контролю. У багатьох випадках керівники не бачать, які завдання займають найбільше часу, і не можуть правильно розподілити навантаження.
Розуміння цих факторів допомагає скоротити витрати без скорочень.
Чому компанії переплачують за робочу силу
- Низька продуктивність через відсутність контролю. Працівники можуть витрачати багато часу на непродуктивні завдання.
- Нерівномірний розподіл роботи. Деякі співробітники перевантажені, а інші виконують мінімальний обсяг завдань.
- Занадто багато адміністративної роботи. Процеси, які можна автоматизувати, забирають зайві години.
- Неефективні зустрічі та комунікація. Часті наради та погана організація робочого процесу зменшують продуктивність.
- Відсутність даних про реальні витрати часу. Керівники не знають, скільки фактично витрачається на ключові завдання.
Порада: Перед тим як скорочувати витрати, проаналізуйте, які процеси можна оптимізувати. Автоматизація рутинних завдань та рівномірний розподіл роботи зменшують зайві витрати.
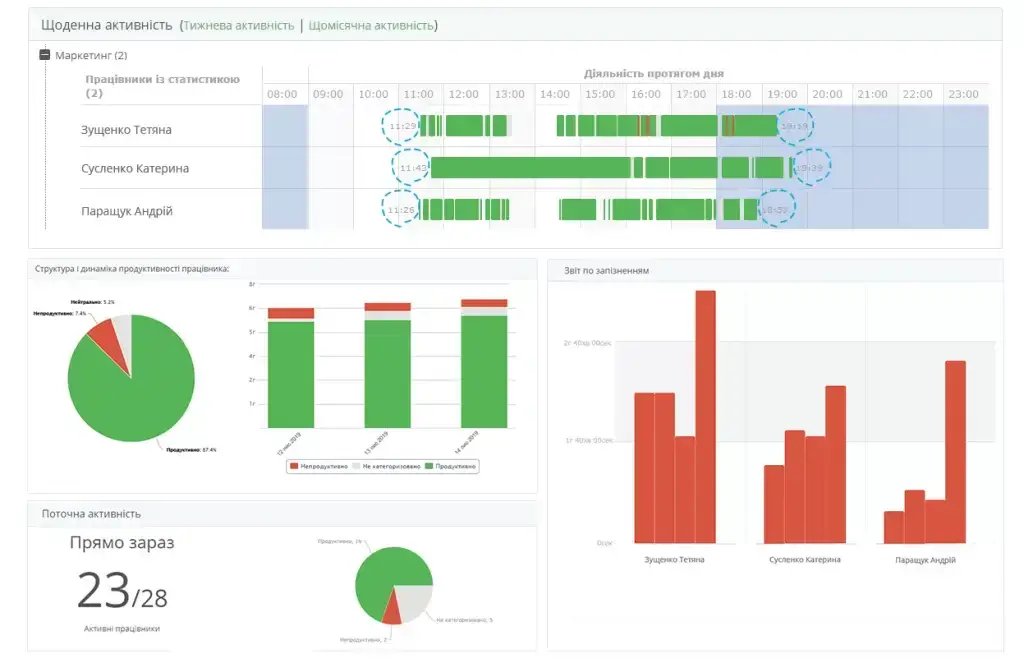
Як тайм-трекер допомагає скоротити витрати без звільнень
Впровадження тайм-трекера в роботу дає змогу контролювати, як витрачається робочий час, і приймати обґрунтовані рішення щодо оптимізації ресурсів. Аналіз продуктивності роботи дозволяє уникнути перевитрат і підвищити ефективність команди.

Точні дані про витрати часу допомагають керівникам оцінити, які процеси уповільнюють роботу і що можна змінити для підвищення продуктивності.
Як використання тайм-трекера зменшує витрати
- Оптимізація розподілу завдань. Менеджери бачать реальне навантаження співробітників і можуть його збалансувати.
- Автоматизація звітності. Використання трекера скорочує час на адміністративні процеси.
- Зменшення часу на непотрібні завдання. Аналізує, які дії не приносять користі компанії.
- Контроль ефективності. Виявляє проблеми у продуктивності команди.
- Запобігання перевантаженню працівників. Дозволяє уникнути вигорання та втрати мотивації.
Порада: Регулярно переглядайте аналітику тайм-трекера. Це допоможе своєчасно виявляти проблеми та зменшувати витрати, не знижуючи продуктивність.
Як впровадити ефективне управління часом у компанії
Щоб використання робочого часу було максимально ефективним, потрібно контролювати його витрати та змінювати підходи до управління. Чіткі правила та аналітика допомагають зробити команду продуктивнішою без додаткових витрат.

Створення ефективного робочого процесу дає змогу компанії уникати зайвих витрат і підвищувати загальну продуктивність.
Як оптимізувати витрати без втрати якості роботи
- Навчання співробітників тайм-менеджменту. Допомагає краще організовувати робочий час.
- Використання цифрових інструментів. Автоматизація рутинних процесів зменшує зайві витрати.
- Оптимізація графіку роботи. Гнучкі умови праці підвищують ефективність команди.
- Моніторинг продуктивності. Регулярний аналіз допомагає виявляти слабкі місця.
- Зменшення кількості непотрібних зустрічей. Менше нарад означає більше часу на виконання завдань.
Порада: Оптимізація витрат не означає скорочення персоналу. Головне – зробити процеси більш ефективними та підвищити продуктивність команди.
Як компанії можуть економити, не знижуючи продуктивність
Витрати на робочу силу можна оптимізувати без шкоди для ефективності команди. Використання тайм-трекінгу, автоматизації процесів і правильного розподілу завдань допомагає бізнесу зменшити витрати і водночас підвищити продуктивність.
🎯 Впроваджуйте Yaware.TimeTracker, щоб скоротити зайві витрати та покращити ефективність команди. Зареєструйтеся зараз і отримайте 14 днів безкоштовного тестування!



