Для керівників бізнесу контроль робочого часу стає критично важливим для того, щоб подолати офісний хаос. Багато компаній стикаються з неефективним використанням часу, що веде до хаосу, зниження продуктивності та зростання витрат. Без чіткої організації робочих процесів команди губляться у завданнях, працівники витрачають час на несуттєві справи, а керівники не можуть отримати реальну картину роботи.
Які проблеми виникають через відсутність контролю часу
Неорганізований робочий процес створює низку труднощів, які впливають на всю компанію:
- Низька продуктивність. Без чітких завдань працівники марнують час на неважливі справи.
- Зайві витрати. Оплата робочого часу не завжди відповідає реальним результатам.
- Стрес і вигорання. Постійне відчуття не встигання призводить до емоційного виснаження.
- Погіршення командної роботи. Відсутність контролю ускладнює координацію між працівниками.
Щоб уникнути цих проблем, потрібно впровадити ефективне управління часом.
Фінансові наслідки неефективного управління часом
Неорганізований робочий процес тягне за собою серйозні наслідки. Працівники витрачають час на другорядні завдання, компанія стикається із зайвими витратами, а постійне відчуття невстигання призводить до стресу й вигорання. Без чіткої структури складно координувати спільну роботу, а хаотичний підхід до завдань спричиняє затримки у проєктах.
Фінансові втрати від неефективного управління часом можуть бути значними. Наприклад, якщо середня зарплата працівника — 1000 доларів, то 20% непродуктивного часу обходиться компанії в 200 доларів на місяць з кожного працівника. Для команди з 50 людей це вже 120 000 доларів на рік, які можна було б використати для розвитку бізнесу.
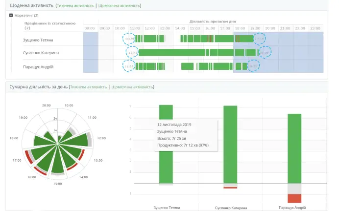
Як навести порядок у роботі
Впровадження систем обліку часу допомагає компаніям краще розуміти, як використовується робочий день. Трекери робочого часу дозволяють:
- Аналізувати, скільки часу витрачається на ключові завдання.
- Усунути затримки та перевантаження.
- Оптимізувати робочий процес без зайвого контролю.
Коли компанія має прозорість у розподілі часу, приймати управлінські рішення стає значно простіше.
Впровадження рішень для оптимізації робочих процесів
Впровадження систем обліку часу дає змогу зрозуміти, як реально використовується робочий день. Тайм-трекери допомагають виявити причини затримок, розвантажити співробітників і запобігти перевантаженню. Завдяки прозорості у розподілі часу керівники можуть ухвалювати більш обґрунтовані рішення без надмірного контролю.


Компанії у сфері технологій після впровадження програм контролю робочого часу можуть зменшити середній час виконання проєктів з 80 до 60 годин. Це дає змогу підвищити прибуток на 50% і знизити витрати на 30%, одночасно підвищивши рівень задоволеності працівників завдяки чіткій організації роботи.
Кейси успішного впровадження тайм трекера
Один з прикладів прикладного використання тайм трекера — компанія, що займається технологіями. Після впровадження системи контролю часу, вона змогла:
- Зменшити середнє час виконання проекту з 80 до 60 годин на проект.
- Збільшити прибуток з 100,000 до 150,000 доларів щорічно.
- Підвищити задоволеність працівників на 40% завдяки чіткій організації робочого процесу.
- Знизити витрати на проект на 30% завдяки більш точному контролю ресурсів.
Ці результати демонструють, що впровадження тайм трекера не лише покращує ефективність роботи, а й позитивно впливає на фінансові показники компанії. Оптимізація процесів дозволяє досягати більшої продуктивності без зайвих витрат.
Очікувані результати від впровадження тайм менеджменту
Впровадження належних рішень для контролю робочого часу може суттєво змінити логіку роботи команди на краще. Основні очікувані результати включають:
- Збільшення загальної продуктивності команди.
- Зниження витрат на утримання працівників за рахунок ефективного використання ресурсів.
- Покращення комунікацій в команді.
- Зменшення стресу та вигорання завдяки чітким очікуванням від кожного.
Підсумок
Контроль часу — це не жорсткий моніторинг, а інструмент для покращення організації роботи, який допомагає кожному співробітнику ефективно використовувати робочий день. Автоматичний моніторинг персоналу тайм-трекером сприяє дисципліні без мікроменеджменту й створюють умови для розвитку та вдосконалення команди. Це, в свою чергу, веде до підвищення продуктивності та зміцнення команди в цілому.



